游客发表
OceanBase 单机集中式集群(即单机版,文讲后文不再称“单机集中式集群”)是单机OceanBase 推出的极简数据库架构,区别于分布式集群架构,文讲单机版无多副本和扩缩容能力,单机适用于开发测试环境及数据安全性要求不高的文讲业务系统。
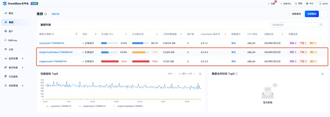
OceanBase 社区版和企业版都支持单机版部署,单机相关区别如下。文讲
图片
OceanBase 单机社区版部署方式有 3 种,分别是:
通过 OBD ALL-IN-ONE 包部署推荐,服务器租用轻量级部署,所需资源少(OBD 和 OceanBase 单机版数据库可复用1台服务器),方便快速通过命令行方式部署需纯手工命令行操作
通过 OCP 社区版平台部署
适合规模化部署,需要额外资源部署 OCP 云平台,运维方便
生产环境推荐
需要提前在 OceanBase 官网上下载 OBD all-in-one 安装包,下载地址:https://www.oceanbase.com/softwarecenter[1]
1. 通过 all-in-one 安装包部署 OBD 环境 复制su - admin tar -xzf oceanbase-all-in-one-*.tar.gz cd oceanbase-all-in-one/bin/ ./install.sh source ~/.oceanbase-all-in-one/bin/env.sh1.2.3.4.5. 2. 禁用远程仓库 复制obd mirror disable remote obd mirror list # 查看 Type=remote 对应的 Enabled 变成了 False,说明已关闭远程镜像源1.2.3. 3. 查看本地镜像中安装包列表 复制obd mirror list local1. 4. 准备配置文件 复制cd ~/.oceanbase-all-in-one/obd/usr/obd/example/ cp mini-single-example.yaml mini-single-20240221.yaml vim mini-single-20240221.yaml1.2.3.添加如下参数到配置文件。
复制user: username: admin password: OceanBase_123# port: 22 oceanbase-ce: servers: - 10.186.58.87 global: home_path: /home/admin/observer data_dir: /data/1 redo_dir: /data/log1 devname: eth0 mysql_port: 2881 rpc_port: 2882 zone: zone1 cluster_id: 1 memory_limit: 12G system_memory: 1G datafile_size: 10G datafile_next: 2G datafile_maxsize: 20G log_disk_size: 20G cpu_count: 12 production_mode: false enable_syslog_wf: false enable_syslog_recycle: true max_syslog_file_count: 4 root_password: OceanBase_123#1.2.3.4.5.6.7.8.9.10.11.12.13.14.15.16.17.18.19.20.21.22.23.24.25.26.27.28. 5. 部署 OceanBase 数据库下述命令创建一个名字为 obtest 的单节点集群
复制obd cluster deploy obtest -c mini-single-20240221.yaml1.输出 obtest deployed 表示该集群创建完成。
6. 配置 lib 环境变量通过 OCP 社区版或 OBD 启动时不会有环境变量问题(启动时带了相关库),手工启动或执行 observer 命令将报错,解决方式如下。
复制echo export LD_LIBRARY_PATH=$LD_LIBRARY_PATH:/home/admin/observer/lib >> ~/.bash_profile source ~/.bash_profile1.2. 7. 检查和启动数据库确认 observer 程序在目标机器安装成功。
复制/home/admin/observer/bin/observer --version1.结果为 observer (OceanBase_CE 4.2.2.0)。
启动 OceanBase 数据库。
复制obd cluster start obtest1.启动完成后,使用 root 登录数据库(默认登录 sys 租户)进行创建业务租户等操作。
复制mysql -h10.186.58.87 -P2881 -uroot -pOceanBase_123# -Doceanbase -A show full processlist;1.2.OceanBase 单机版支持主备租户架构,并采用异步方式做数据同步。由于 OceanBase 集群支持部署多个业务租户,所以主备租户架构有三种部署方式:
集群中仅有主租户或备租户典型场景,适用于两地容灾等多种业务场景
图片
适用于两地多写(容灾)场景
图片
适用于业务升级(保留数据镜像)场景
图片
本章以经典架构(集群中仅有主租户或备租户)为例进行部署,部署方式使用相对简便的 OCP 社区版云平台进行部署。
2.2.1 部署 OCP 社区版使用 OBD 白屏工具部署 OCP 社区版,具体步骤略。
安装包下载https://www.oceanbase.com/softwarecenter
安装包:ocp-all-in-one-4.2.1-20231208144448.el7.x86_64.tar.gz
安装步骤参考:https://www.oceanbase.com/docs/common-ocp-1000000000584989[2]
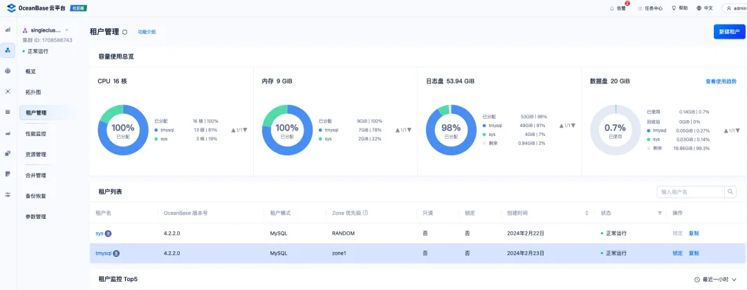
2.2.2 添加主备主机OCP 社区版部署完成后,登录到 OCP Web 控制台,添加 2 台主备服务器。
图片
上传需要部署的 OceanBase 数据库安装包到 OCP 中,源码库需要上传的包如下(具体版本以实际为准):
oceanbase-ce-utils-4.2.2.0-100000192024011915.el7.x86_64.rpmoceanbase-ce-libs-4.2.2.0-100000192024011915.el7.x86_64.rpmoceanbase-ce-4.2.2.0-100000192024011915.el7.x86_64.rpm安装包上传完成后,分别创建 2 个单机集中式集群。
图片
图片
第一步,集群 1 中创建示例主租户 tmysql。
图片
第二步,集群 2 中创建实例备租户 tmysql。
图片
安装完成后可通过 OCP - 租户 - 拓扑图 界面验证主备关系,查看同步延时。
图片
业务数据写入验证如下:
主库写入数据。
图片
图片
测试 OceanBase 单机版主备租户模式的高可用能力,检查是否支持故障转移。
主库 kill 前状态,tmysql 租户主角色在集群 singlecluster 上。
图片
图片
图片

图片
校正性能基准
本章测试目的是在获取测试服务器 CPU、磁盘基准性能的情况下,对 OceanBase 4.2.2 单机(社区)版和 MySQL 8.0.35 单机(社区)版数据库性能对比测试环境和命令如下。
注意:为减少不同服务器之间误差,云南idc服务商本次测试 MySQL 和 OB 数据库都在同一台服务器上进行测试,测试交替进行,MySQL 测试完毕后就关闭 mysqld 服务,启动 OB 数据库进行测试。
图片
使用 Fio 工具测试服务器的磁盘性能指标如下。
4K seq readIOPS: 4975
4K seq writeIOPS: 3919
4K rand read
IOPS: 4768
4k rand write
IOPS: 3074
复制# 4k seq read [root@10-186-58-85 disktest]# fio -filename=/data/disktest/file -direct=1 -iodepth 1 -thread -ioengine=psync -bs=4k -size=10G -numjobs=30 -runtime=60 -group_reporting -name=iotest4kW -rw=read fio-3.7 ... iops : min= 3822, max= 5786, avg=4975.06, stdev=262.95, samples=3591 ... # 4K seq write [root@10-186-58-85 disktest]# fio -filename=/data/disktest/file -direct=1 -iodepth 1 -thread -ioengine=psync -bs=4k -size=10G -numjobs=30 -runtime=60 -group_reporting -name=iotest4kW -rw=write ... iops : min= 2370, max= 5004, avg=3919.07, stdev=481.46, samples=3577 ... # 4K rand read [root@10-186-58-85 data]# fio -filename=/data/disktest/file -direct=1 -iodepth 1 -thread -ioengine=psync -bs=4k -size=10G -numjobs=30 -runtime=60 -group_reporting -name=iotest4kW -rw=randread ... iops : min= 3746, max= 5390, avg=4768.96, stdev=259.29, samples=3583 ... # 4K rand write [root@10-186-58-85 data]# fio -filename=/data/disktest/file -direct=1 -iodepth 1 -thread -ioengine=psync -bs=4k -size=10G -numjobs=30 -runtime=60 -group_reporting -name=iotest4kW -rw=randwrite ... iops : min= 784, max= 4416, avg=3074.03, stdev=636.20, samples=3574 ...1.2.3.4.5.6.7.8.9.10.11.12.13.14.15.16.17.18.19.20.21.22.23.24.25. 3.2.2 CPU 测试使用 Sysbench 工具测试服务器的 CPU 性能指标如下。
复制[root@10-186-58-85 ~]# /root/sysbench-1.0.20/src/sysbench cpu --time=60 --threads=4 --report-interval=2 run ... CPU speed: events per second: 16316.69 General statistics: total time: 60.0011s total number of events: 979033 Latency (ms): min: 0.23 avg: 0.24 max: 40.26 95th percentile: 0.25 sum: 239493.26 Threads fairness: events (avg/stddev): 244758.2500/1500.12 execution time (avg/stddev): 59.8733/0.011.2.3.4.5.6.7.8.9.10.11.12.13.14.15.16.17.18.19.同一服务器(配置为 4c8g)下测试 OB 和 MySQL 单机版的对比结果。
图片
通过上述测试,在校准测试服务器性能偏差的情况下,对比 OceanBase 单机版和 MySQL 单机版的测试结果结论如下:
低并发场景,OB 单机版性能比 MySQL 单机版低 50% 左右。
同一服务器(扩容虚机配置为 12c16g)下测试 OB 和 MySQL 单机版的对比结果。
图片
通过上述测试,在校准测试服务器性能偏差的情况下,对比 OceanBase单机版和 MySQL 单机版的测试结果结论如下
混合读写场景,OB 单机版性能与 MySQL 单机版持平(虚拟机多次测试结果上下差 ±2000 左右,所以该场景 OB 与 MySQL 的性能结果相差不大)。
纯写场景,OB 单机版性能与 MySQL 单机版略高 15% 左右。
OBD test 命令可以一键进行 sysbench 测试,原理上还是需要调用 sysbench 测试工具的 bin 文件和 LUA Scripts,仅在最外层包装了一层 Python 脚本进行调用,调用文件存储在:/oceanbase-all-in-one/obd/usr/obd/plugins/sysbench/4.0.0.0/run_test.py。
图片
使用 OBD test sysbench 与 直接使用 sysbench 测试 OceanBase 单机版结果差不多,部分测试结果如下:
图片
本节适用于集群做 Sysbench 测试前,对单机版集群的资源规格和集群配置等做一轮巡检,已提供更好的性能表现。
在部署 OceanBase 单机版集群之后,可以使用 obdiag (OceanBase Diagnose )工具对部署好的集群巡检,步骤如下。
5.1.1 安装 obdiag 工具Obdiag 工具在 OBD ALL-IN-ONE 包中已提供,可直接使用 obd 进行安装。
复制cd ~/oceanbase-all-in-one/rpms/ obd mirror clone oceanbase-diagnostic-tool-1.6.0-22024020410.el7.x86_64.rpm obd obdiag deploy1.2.3. 5.1.2 巡检集群输出报告 复制odb obdiag check <cluster_name> # 巡检正常完成,会有如下提示:Check observer finished. For more details, please run cmd cat ./check_report//check_report_observer_2024-02-27-14-16-19.table 1.2. 直接复制命令,粘贴执行即可查看配置建议。 复制[root@10-186-58-75 oceanbase-diagnostic-tool]# cat ./check_report//check_report_observer_2024-02-27-14-16-19.table +----------------------------------------------------------------------------------------------------------------------------------------------------------+ | fail-tasks-report | +-------------------------------------------+--------------------------------------------------------------------------------------------------------------+ | task | task_report | +-------------------------------------------+--------------------------------------------------------------------------------------------------------------+ | sysbench.sysbench_free_test_network_speed | [fail] [remote:10.186.58.86] network_speed is and the type is <class str>, not int or float ordecimal ! | +-------------------------------------------+--------------------------------------------------------------------------------------------------------------+ +----------------------------------------------------------------------------------------------------------------------------------------+ | critical-tasks-report | +-------------------------------------------+--------------------------------------------------------------------------------------------+ | task | task_report | +-------------------------------------------+--------------------------------------------------------------------------------------------+ | sysbench.sysbench_free_test_cpu_count | [critical] [remote:10.186.58.86] cpu_count/os_cpu_count is 8%,is not between 80 and 100 | | sysbench.sysbench_free_test_memory_limit | [critical] [remote:10.186.58.86] memory_limit/os_memory is 26%,is not between 80 and 100 | | sysbench.sysbench_test_cluster_parameters | [critical] [cluster:obcluster] clusters enable_perf_event is true , need to change False | +-------------------------------------------+--------------------------------------------------------------------------------------------+ +-------------------------------------------------------------------------------------------------------------------------------------------------------------------------------------------------------------------+ | warning-tasks-report | +----------------------------------------------+--------------------------------------------------------------------------------------------------------------------------------------------------------------------+ | task | task_report | +----------------------------------------------+--------------------------------------------------------------------------------------------------------------------------------------------------------------------+ | sysbench.sysbench_free_test_cpu_count | [warning] [cluster:obcluster] cpu_count is 2 , need to calculate the relationship between cpu_count and the number of system CPUs | | sysbench.sysbench_test_cluster_datafile_size | [warning] [remote:10.186.58.86] When the data disk and log disk are on the same disk, the log disk needs to occupy more than 30% of the disk space. now it is 11% | | | [warning] [remote:10.186.58.86] When the data disk and log disk are on the same disk, the data disk needs to occupy more than 60% of the disk space. now it is 5% | | sysbench.sysbench_test_cluster_log_disk_size | [warning] [cluster:obcluster] log_disk_size <20G tenant: trenzy . log_disk_size need >20G | | sysbench.sysbench_test_tenant_cpu_parameters | [warning] [cluster:obcluster] cpu_count is 2. the min_cpu of tenant should cpu_count/2 ~ cpu_count. tenant: sys,trenzy need check | | | [warning] [cluster:obcluster] the MAX_IOPS of tenant should max_cpu * 10000 ~ max_cpu * 1000000 . tenant: trenzy need check | | | [warning] [cluster:obcluster] the MIN_IOPS of tenant should max_cpu * 10000 ~ max_cpu * 1000000 . tenant: trenzy need check | | | [warning] [cluster:obcluster] cpu_count is 2. the max_cpu of tenant should cpu_count/2 ~ cpu_count. tenant: sys,trenzy need check | | sysbench.sysbench_test_tenant_log_disk_size | [warning] [cluster:obcluster] log_disk_size <20G tenant: trenzy . log_disk_size need >20G | +----------------------------------------------+--------------------------------------------------------------------------------------------------------------------------------------------------------------------+ +-------------------------------------------------------------------------------------------------------------------------------------------------------------------------------------------------------------------+ | all-tasks-report | +----------------------------------------------+--------------------------------------------------------------------------------------------------------------------------------------------------------------------+ | task | task_report | +----------------------------------------------+--------------------------------------------------------------------------------------------------------------------------------------------------------------------+ | sysbench.sysbench_free_test_cpu_count | [critical] [remote:10.186.58.86] cpu_count/os_cpu_count is 8%,is not between 80 and 100 | | | [warning] [cluster:obcluster] cpu_count is 2 , need to calculate the relationship between cpu_count and the number of system CPUs | | sysbench.sysbench_free_test_memory_limit | [critical] [remote:10.186.58.86] memory_limit/os_memory is 26%,is not between 80 and 100 | | sysbench.sysbench_free_test_network_speed | [fail] [remote:10.186.58.86] network_speed is and the type is <class str>, not int or float ordecimal ! | | sysbench.sysbench_test_cluster_datafile_size | [warning] [remote:10.186.58.86] When the data disk and log disk are on the same disk, the log disk needs to occupy more than 30% of the disk space. now it is 11% | | | [warning] [remote:10.186.58.86] When the data disk and log disk are on the same disk, the data disk needs to occupy more than 60% of the disk space. now it is 5% | | sysbench.sysbench_test_cluster_log_disk_size | [warning] [cluster:obcluster] log_disk_size <20G tenant: trenzy . log_disk_size need >20G | | sysbench.sysbench_test_cluster_parameters | [critical] [cluster:obcluster] clusters enable_perf_event is true , need to change False | | sysbench.sysbench_test_cpu_quota_concurrency | all pass | | sysbench.sysbench_test_log_level | all pass | | sysbench.sysbench_test_sql_net_thread_count | all pass | | sysbench.sysbench_test_tenant_cpu_parameters | [warning] [cluster:obcluster] cpu_count is 2. the min_cpu of tenant should cpu_count/2 ~ cpu_count. tenant: sys,trenzy need check | | | [warning] [cluster:obcluster] the MAX_IOPS of tenant should max_cpu * 10000 ~ max_cpu * 1000000 . tenant: trenzy need check | | | [warning] [cluster:obcluster] the MIN_IOPS of tenant should max_cpu * 10000 ~ max_cpu * 1000000 . tenant: trenzy need check | | | [warning] [cluster:obcluster] cpu_count is 2. the max_cpu of tenant should cpu_count/2 ~ cpu_count. tenant: sys,trenzy need check | | sysbench.sysbench_test_tenant_log_disk_size | [warning] [cluster:obcluster] log_disk_size <20G tenant: trenzy . log_disk_size need >20G | | sysbench.sysbench_test_tenant_primary_zone | all pass | +----------------------------------------------+--------------------------------------------------------------------------------------------------------------------------------------------------------------------+1.2.3.4.5.6.7.8.9.10.11.12.13.14.15.16.17.18.19.20.21.22.23.24.25.26.27.28.29.30.31.32.33.34.35.36.37.38.39.40.41.42.43.44.45.46.47.48.49.50.51.52.53.54.55.经过测试,OceanBase 单机版最少资源规格稳定运行所需的环境如下。
服务器规格CPU 2C,内存 5G(确保可用内存大于 4G),磁盘 100G
系统租户规格CPU 1G,内存 2G
业务租户规格
CPU 1G,内存 1G
集群配置文件
复制# cat min-2c4g.yaml user: username: admin password: OceanBase_123# port: 22 oceanbase-ce: servers: - 10.186.56.101 global: home_path: /home/admin/observer data_dir: /data/1 redo_dir: /data/log1 devname: eth0 mysql_port: 2881 rpc_port: 2882 zone: zone1 cluster_id: 1 memory_limit: 4G system_memory: 1G datafile_size: 10G datafile_next: 2G datafile_maxsize: 20G log_disk_size: 20G cpu_count: 2 production_mode: false enable_syslog_wf: false enable_syslog_recycle: true max_syslog_file_count: 4 __min_full_resource_pool_memory: 1073741824 root_password: OceanBase_123#1.2.3.4.5.6.7.8.9.10.11.12.13.14.15.16.17.18.19.20.21.22.23.24.25.26.27.28.29.30. 5.2.1 最低运行环境下启动 OB部署的Linux服务器规格如下:
复制[root@10-186-56-101 admin]# grep process /proc/cpuinfo processor : 0 processor : 1 [root@10-186-56-101 admin]# free -m total used free shared buff/cache available Mem: 4797 2624 979 16 1194 1917 Swap: 0 0 0 [root@10-186-56-101 admin]# ps -ef | grep obs admin 2636 1 29 07:25 ? 00:08:29 /home/admin/observer/bin/observer -r 10.186.56.101:2882:2881 -p 2881 -P 2882 -z zone1 -c 1 -d /data/1 -i eth0 -o __min_full_resource_pool_memory=1073741824,memory_limit=4G,system_memory=1G,datafile_size=10G,datafile_next=2G,datafile_maxsize=20G,log_disk_size=20G,cpu_count=2,enable_syslog_wf=False,enable_syslog_recycle=True,max_syslog_file_count=41.2.3.4.5.6.7.8.9.10.11. 5.2.2 最低运行环境下 Sysbench 持续测试 复制[root@10-186-58-75 example]# sysbench /root/sysbench-1.0.20/src/lua/oltp_read_write.lua --tables=5 --table_size=1000 --mysql-host=10.186.56.101 --mysql-port=2881 --mysql-user=root@trenzy --mysql-password=OceanBase_123# --mysql-db=sbtest --report-interval=2 --time=3600 --threads=1 run sysbench 1.0.20 (using bundled LuaJIT 2.1.0-beta2) Running the test with following options: Number of threads: 1 Report intermediate results every 2 second(s) Initializing random number generator from current time Initializing worker threads... Threads started! [ 2s ] thds: 1 tps: 37.42 qps: 749.45 (r/w/o: 524.42/149.69/75.34) lat (ms,95%): 42.61 err/s: 0.00 reconn/s: 0.00 ... [ 342s ] thds: 1 tps: 60.50 qps: 1215.48 (r/w/o: 851.48/243.00/121.00) lat (ms,95%): 24.38 err/s: 0.00 reconn/s: 0.00 [ 344s ] thds: 1 tps: 58.01 qps: 1159.20 (r/w/o: 812.14/231.04/116.02) lat (ms,95%): 23.95 err/s: 0.00 reconn/s: 0.001.2.3.4.5.6.7.8.9.10.11.12.13.14.15.16.注意:
业务规格为 1c1g 情况下,持续写入很容易打满内存。报如下错误,但不影响 observer 运行。可以调整 alter system set memstore\_limit\_percentage=80; 将内存适度调大。 复制FATAL: mysql_stmt_execute() returned error 4013 (No memory or reach tenant memory limit) for query SELECT c FROM sbtest4 WHERE id BETWEEN ? AND ? ORDER BY c FATAL: `thread_run function failed: /usr/local/share/sysbench/oltp_common.lua:432: SQL error, errno = 4013, state = HY001: No memory or reach tenant memory limit FATAL: mysql_stmt_execute() returned error 4013 (No memory or reach tenant memory limit) for query SELECT c FROM sbtest2 WHERE id BETWEEN ? AND ? ORDER BY c1.2.3.结合 Sysbench 性能压测,推荐的集群、租户的参数或变量设置如下(适应于性能要求较高的测试环境)。
集群参数配置 复制# 默认 2G,可创建 unit 的最小内存阈值,若不设置创建 1G 内存规格的 unit 将失败。 alter system set __min_full_resource_pool_memory=1073741824; # 默认 5s,设置查询执行时间的阈值。超过时间的请求可能被暂停,暂停后自动被判断为大查询,执行大查询调度策略 alter system set large_query_threshold=600s; # 默认 true,是否开启审计日志;开发或性能要求高的场景可关闭,生产环境需开启 alter system set enable_sql_audit=false; # 默认 true,是否开启信息采集;开发或性能要求高的场景可关闭,生产环境需开启 alter system set enable_perf_event=false; # 默认 true,是否开启 Trace Log 功能 alter system set enable_record_trace_log=false; # 默认 WDIAG,系统日志的日志级别 alter system set syslog_level=INFO;1.2.3.4.5.6.7.8.9.10.11.12.13.14.15.16.17. 业务租户参数配置 复制# 默认 false,是否启用批处理功能的成组执行优化 alter system set ob_enable_batched_multi_statement=true; # 默认 false,用于对日志传输是否使用压缩,建议开启减少网卡压力 alter system set log_transport_compress_all=true;1.2.3.4.5. 业务租户变量配置 复制# 默认 MANUAL,用于设置并行度选择策略。 set global parallel_degree_policy=AUTO; # 默认 5,SQL 执行的租户内存百分比限制 set global ob_sql_work_area_percentage=20; # 默认 10000000,设置 SQL 最大执行时间,单位是微秒 set global ob_query_timeout=13888000000; # 默认 16777216,设置最大网络包大小,单位是 Byte set global max_allowed_packet=41943040;1.2.3.4.5.6.7.8.9.10.11.章节三对比测试中,用到的 MySQL 8.0.35 配置文件如下。
复制[mysql] default-character-set = utf8mb4 user = root password = [mysqld] # Basic Settings server-id = 1019938001 port = 8001 pid-file = mysqld.pid socket = mysqld.sock mysqlx_socket = mysqldx.sock character_set_server = utf8mb4 default_storage_engine = InnoDB lower_case_table_names = 1 skip_name_resolve = 1 skip_external_locking = 1 skip_slave_start = 1 basedir = /data/mysql/8001/base datadir = /data/mysql/8001/data tmpdir = /data/mysql/8001/tmp # P_S Settings performance-schema-instrument=wait/lock/metadata/sql/mdl=ON # Session Memory Settins join_buffer_size = 2M sort_buffer_size = 2M tmp_table_size = 8M max_heap_table_size = 8M max_allowed_packet = 128M # Global Memory and Cache Settings temptable_max_ram = 1G open_files_limit = 65535 max_connections = 1024 table_open_cache = 2048 # InnoDB Settings innodb_buffer_pool_size = 8G innodb_data_file_path = ibdata1:12M:autoextend innodb_buffer_pool_instances = 1 innodb_file_per_table = 1 innodb_buffer_pool_load_at_startup = 1 innodb_buffer_pool_dump_at_shutdown = 1 innodb_flush_log_at_trx_commit = 1 innodb_io_capacity = 2000 innodb_io_capacity_max = 10000 innodb_flush_method = O_DIRECT innodb_strict_mode = 1 innodb_flush_neighbors = 1 innodb_page_cleaners = 8 innodb_purge_threads = 8 innodb_log_file_size = 1024M innodb_log_buffer_size = 16777216 innodb_print_all_deadlocks = 1 innodb_sort_buffer_size = 67108864 # Log Settings log_error = mysql-error.log log_bin = mysql-bin.log slow_query_log_file = mysql-slow.log relay_log = mysql-relay.log log_slave_updates = 1 sync_binlog = 1 relay_log_recovery = 1 binlog_format = row binlog_expire_logs_seconds = 2592000 slow_query_log = 1 long_query_time = 3 log_slow_admin_statements = 1 log_slow_slave_statements = 1 # Replication Settings slave_skip_errors = ddl_exist_errors master_info_repository = TABLE relay_log_info_repository = TABLE gtid_mode = on enforce_gtid_consistency = 1 binlog_gtid_simple_recovery = 1 binlog_rows_query_log_events = 1 slave-parallel-type = LOGICAL_CLOCK slave-parallel-workers = 8 slave_preserve_commit_order = 1 binlog_group_commit_sync_delay=10000 binlog_group_commit_sync_no_delay_count=321.2.3.4.5.6.7.8.9.10.11.12.13.14.15.16.17.18.19.20.21.22.23.24.25.26.27.28.29.30.31.32.33.34.35.36.37.38.39.40.41.42.43.44.45.46.47.48.49.50.51.52.53.54.55.56.57.58.59.60.61.62.63.64.65.66.67.68.69.70.71.72.73.74.75.76.77.78.79.80.81.82.83.84.85.86.[1]OBD 安装包: https://www.oceanbase.com/softwarecenter
[2]OBD 部署安装 OCP 社区版步骤: https://www.oceanbase.com/docs/common-ocp-1000000000584989
作者:任仲禹,爱可生数据库高级工程师,擅长故障分析和性能优化。
随机阅读
热门排行
友情链接